最新レポート「エンタープライズ AI と最新のデータアーキテクチャをめぐる状況」

ダウンロードする
  • Cloudera Cloudera
  • | ビジネス

    未来をナビゲート:Cloudera のインターフェースアップデート

    Blake Tow Headshot
    City lights

    この記事は、2024/8/15に公開された「Navigating the Future with Cloudera’s Updated Interface」の翻訳です。

    データ実務者は常に少ないリソースでより多くの成果を求められています。ほとんどのエグゼクティブは、データの活用によるイノベーションの価値を認識しています。しかし、データ担当チームはデータアクセス、パフォーマンス、トラブルシューティング、その他の日常的な作業に関するサポートチケットへの対応に多くの時間を費やしているのが現実です。このようなリクエストのバッグログの根本的な原因は、データが扱いにくいことにあります。さらに、ユーザーが必要なデータを取得したり見つけたりするために作業が必要な場合は、扱いがより難しくなります。

    世界最大規模の企業と長年にわたってパートナーシップを結んできた弊社は、データチームやデータ利用者が日々の業務で成功を収める上で、Cloudera の担う重要な役割を認識しています。だからこそ、データ実務担当者がより直感的かつ効率的に作業を行えるよう設計した新機能セットを含む、Cloudera プラットフォームに大幅なアップデートを展開しています。

    Cloudera の UI を刷新するという決定は、ユーザーエクスペリエンスの向上と、進化するお客様ニーズへ対応するという取り組みによるものです。Cloudera では常にユーザーの声に耳を傾け、その特定の要件を満たすソリューションをカスタマイズしてきました。そして長年にわたり、プラットフォームは機能性を高め、多様なサービスとツールを提供してきました。しかし、従来のタイルベースのホームページは機能的だったものの、ユーザーが必要とする直感的なナビゲーションや素早い情報アクセスを十分にサポートするものではありませんでした。今回の UI の改善により、当社のプラットフォームは最先端かつユーザーフレンドリーなデザインとなり、ユーザーは当社のサービスの潜在能力を最大限に活用できるようになります。

    これらの変更によって、よりまとまりのある、直感的な、効率的なユーザーインターフェースを作り出し、ナビゲーションを簡素化し、プラットフォーム内の機能の発見性を高め、ユーザーの生産性を全体的に向上させることを目指しています。頻繁に使用するツールやサービスへのより迅速なアクセスや、素早い洞察のための統合分析、新しいソリューションの探索のための包括的なガイド、そして強力な検索機能により、ユーザーはプラットフォームをより簡単に、より効率的にナビゲートできるようになりました。

    主な機能強化:

    ナビゲーションの合理化:

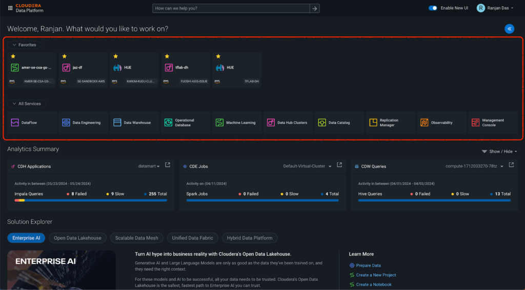
    • よく使うサービスやワークスペースにアクセスするために複数のページを移動することは、これまでユーザーにとって時間のかかる作業でした。新しいお気に入り機能では、最もよく使うデータハブや、サービス、ワークスペースをブックマークすることで、Cloudera を開く場所に関係なく利用できるようになり、この問題に対処します。これにより、ユーザーが最もよく使うツールやサービスに素早くアクセスできるようになり、日常業務がよりスムーズかつ効率的になります。
    • さらに、プラットフォーム全体のナビゲーションを合理化するために、いくつかの変更が加えられました。これらの機能強化により、必要なクリック数が減り、ユーザーが探しているツールやサービスに素早くアクセスできるようになります。
    分析サマリー:
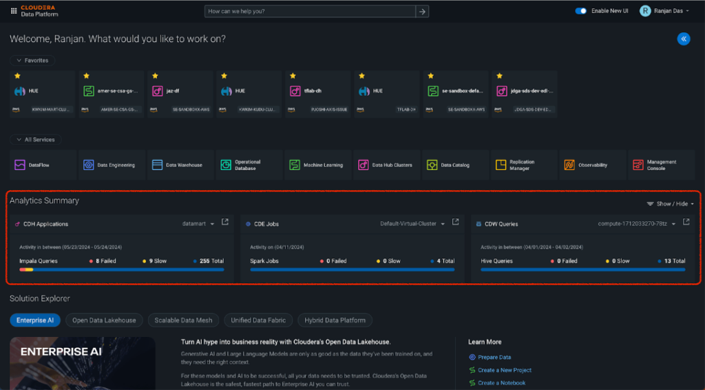
    • データチームにとって、データサービスの健全性とパフォーマンスを迅速に把握することは不可欠です。分析サマリーセクションでは、Observability ダッシュボードの主要なメトリクスをホームページに直接統合することで、このニーズに対応しています。ユーザーは、メインページから移動することなく、個々のクラスターと仮想ウェアハウスの分析サマリーを表示できるようになりました。このセクションでは、データハブ、データエンジニアリング、データウェアハウスなどの特定のサービスに関する運用上の洞察を選択して表示でき、運用に関する洞察を即時に得ることができます。これらのメトリクスをホームページに表示することで、ユーザーはパフォーマンスを監視し、データ主導の意思決定をより効果的に行うことができます。
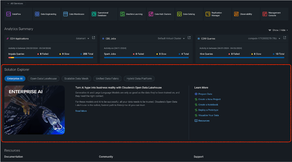
    ソリューションエクスプローラー:
    • ソリューションエクスプローラーセクションは、特定の役割やニーズに合わせて Cloudera プラットフォーム内の新しいイノベーションを発見し、探索するのに役立つように設計されています。 エンタープライズ AI、オープンデータレイクハウス、スケーラブルなデータメッシュ、統一データファブリック、ハイブリッドデータプラットフォームなど、さまざまなソリューションの包括的なガイドを提供しており、今後もさらに追加される予定です。このセクションでは、データサイエンティストや、分析の専門家、データベース管理者など、これらの機能のメリットを享受する役割のユーザー向けに、詳細な説明と関連ドキュメントを提供します。ソリューションエクスプローラーは、Cloudera の最新イノベーションに関する情報を一元化することで、ユーザーが情報を入手しやすくし、プラットフォームの機能の潜在能力を最大限に活用できるようにします。
    クイックスタート:
    • クイックスタートセクションは、ユーザーが重要なデータタスクを簡単かつ効率的に実行できるよう設計されています。このセクションでは、データの接続やインポート、データのクエリや変換、データの視覚化など、一般的な作業の手順をガイドします。各ガイドには、Cloudera のドキュメントの関連セクションに直接移動できるリンクが含まれており、初心者から上級者まで、すべてのユーザーをサポートします。
    The Quick Start section

    ドキュメント検索:

    • 新しいドキュメント検索機能では、ホームページの上部に便利な検索バーが追加され、Cloudera の広範なドキュメントの中から必要な情報を素早く見つけることができます。特定の機能に関するガイダンス、トラブルシューティングのヒント、詳細な技術文書など、必要なものが何であれ、ドキュメント検索機能を使えば、利用可能な包括的なリソースに簡単にアクセスできます。
    The new Documentation Search feature

    ご紹介した新しい UI は徐々に展開していく予定ですので、ぜひお試しください。新しいホームページは、右上のナビゲーションバーにある「Enable New UI (新しい UI を有効にする)」トグルボタンをクリックすることで有効にできます。現在のUI を使い慣れているユーザーもいらっしゃると思いますので、ボタンをクリックするだけで、元に戻すことができます。

    The homepage update

    今回のホームページの更新は、始まりに過ぎません。新しい UI はホームページ以外にも展開される予定で、プラットフォーム上の個々のサービスにも徐々に統合されていきます。私たちのビジョンは、お客様がこれまで以上に簡単に、ビジネスに役立つインサイトをデータから引き出せるようにすることです。そのために、データ操作において最も直感的で使いやすい体験を提供します。

    新しいホームページをぜひお試しいただき、ご意見をお寄せください。お客様のフィードバックは、すべてのユーザーにとっての Cloudera 体験を改善するために非常に貴重なものとして活用させていただきます。

    このトピックに関連する情報は、以下をご覧ください

    Your form submission has failed.

    This may have been caused by one of the following:

    • Your request timed out
    • A plugin/browser extension blocked the submission. If you have an ad blocking plugin please disable it and close this message to reload the page.